728x90
influxdb, grafana, telegraf 연동
influxdb 설치 : https://www.sangchul.kr/405
grafana 설치 : https://www.sangchul.kr/406
telegraf 설치 : https://www.sangchul.kr/407
System Architecture

influxdb와 telegraf 연동하기
influxdb에서 telegraf 설정 생성
http://{Server-IP}:8086

influxdb output plugin
export INFLUX_TOKEN=OwkgzsNcgkcrwQj4Rq-wtFBjM45W64e2R1kZsHHUQHZSMnwMGsVURSyN1LJG-3vpFZTAv30XJNNIAq4bYmP-TQ==
telegraf --config http://192.168.70.234:8086/api/v2/telegrafs/09a6d8d61508c000
create configuration
[[outputs.influxdb_v2]]
## The URLs of the InfluxDB cluster nodes.
##
## Multiple URLs can be specified for a single cluster, only ONE of the
## urls will be written to each interval.
## ex: urls = ["https://us-west-2-1.aws.cloud2.influxdata.com"]
urls = ["http://192.168.70.234:8086"]
## API token for authentication.
token = "$INFLUX_TOKEN"
## Organization is the name of the organization you wish to write to; must exist.
organization = "scbyun.com"
## Destination bucket to write into.
bucket = "telegraf"
## The value of this tag will be used to determine the bucket. If this
## tag is not set the 'bucket' option is used as the default.
# bucket_tag = ""
## If true, the bucket tag will not be added to the metric.
# exclude_bucket_tag = false
## Timeout for HTTP messages.
# timeout = "5s"
## Additional HTTP headers
# http_headers = {"X-Special-Header" = "Special-Value"}
## HTTP Proxy override, if unset values the standard proxy environment
## variables are consulted to determine which proxy, if any, should be used.
# http_proxy = "http://corporate.proxy:3128"
## HTTP User-Agent
# user_agent = "telegraf"
## Content-Encoding for write request body, can be set to "gzip" to
## compress body or "identity" to apply no encoding.
# content_encoding = "gzip"
## Enable or disable uint support for writing uints influxdb 2.0.
# influx_uint_support = false
## Optional TLS Config for use on HTTP connections.
# tls_ca = "/etc/telegraf/ca.pem"
# tls_cert = "/etc/telegraf/cert.pem"
# tls_key = "/etc/telegraf/key.pem"
## Use TLS but skip chain & host verification
# insecure_skip_verify = false
telegraf 설정
telegraf.conf 편집
vim /etc/telegraf/telegraf.conf
$ vim /etc/telegraf/telegraf.conf
...
[[outputs.influxdb_v2]]
urls = ["http://127.0.0.1:8086"]
token = "$INFLUX_TOKEN"
organization = "scbyun.com"
bucket = "telegraf"
export INFLUX_TOKEN=OwkgzsNcgkcrwQj4Rq-wtFBjM45W64e2R1kZsHHUQHZSMnwMGsVURSyN1LJG-3vpFZTAv30XJNNIAq4bYmP-TQ==
systemctl restart telegraf
influxdb UI
Data Explorer

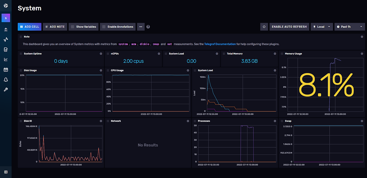
dashboard

influxdb와 grafana 연동하기
influxdb
influx setup --username tadmin --password 'admin12#$' --org scbyun.com --bucket telegraf --retention 1w --force
influx auth list
curl -s http://localhost:8086/health
$ curl -s http://localhost:8086/health | jq
{
"name": "influxdb",
"message": "ready for queries and writes",
"status": "pass",
"checks": [],
"version": "v2.3.0+SNAPSHOT.090f681737",
"commit": "090f681737"
}
그라파나(grafana) 설정
http://{Server-IP}:3000



728x90
'리눅스' 카테고리의 다른 글
| [draft] 우분투에 데스크톱 환경을 구성하기 (0) | 2025.11.15 |
|---|---|
| [draft] 우분투 22.04에서 Grafana, InfluxDB 2, Telegraf를 설치하고 구성하는 방법 (0) | 2025.11.14 |
| [draft] 우분투 22.04에서 Telegraf를 설치하는 방법 (0) | 2025.11.14 |
| [draft] 우분투 22.04에서 Grafana를 설치하는 방법 (0) | 2025.11.14 |
| [draft] 우분투 20.04에서 influxdb를 설치하는 방법 (0) | 2025.11.14 |